OpenTelemetry Tracing
OpenTelemetry Tracing
Events can be sent to an OpenTelemetry tracing collector using the otelTracing sink type.
Like all Sinks, OpenTelemetry tracing collectors can be created in the Stream Portal...

... or in the API.
curl -X 'POST' 'https://api.svix.com/api/v1/stream/strm_30XKA2tCdjHue2qLkTgc0/sink' \
-H 'Authorization: Bearer AUTH_TOKEN' \
-H 'Content-Type: application/json' \
-d '{
"type": "otelTracing",
"config": {
"url": "https://otlp-gateway-prod-us-east-2.grafana.net/otlp/v1/traces"
},
"uid": "unique-identifier",
"status": "enabled",
"batchSize": 100,
"maxWaitSecs": 0,
"eventTypes": [],
"metadata": {}
}'
Typically, the url of an OpenTelemetry tracing sink will be the OTEL_EXPORTER_OTLP_ENDPOINT URL given by your opentelemetry provider, appended with /v1/traces, following the conventions of OTLP exporters.
Just like with http Sinks, you can configure the otelTracing sink with custom headers that will be injected on each request.

Transformations
By default, all otelTransformation Sinks come bundled with the following transformation code.
/**
* @param input - The input object
* @param input.events - The array of events in the batch. The number of events in the batch is capped by the Sink's batch size.
* @param input.events[].payload - The message payload (string or JSON)
* @param input.events[].eventType - The message event type (string)
*
* @returns Object describing the otel spans to be created.
* @returns returns.config
* @returns returns.config.serviceName - The name of the otel service.
* @returns returns.config.scope - The scope of the otel service. Includes a name and version string.
* @returns returns.spans - Array of objects, each describing an otel span.
* @returns returns.spans[].kind - The kind of span. Can be one of "SERVER", "CLIENT", "PRODUCER", "CONSUMER", or "INTERNAL". (Defaults to "INTERNAL")
* @returns returns.spans[].traceIdKey - An optional string. Attaches the span to traces with the same traceIdKey.
* @returns returns.spans[].spanIdKey - An optional string. Identifies the span.
* @returns returns.spans[].parentSpanIdKey - An optional string. Attaches the span to a parent with the same spanIdKey.
* @returns returns.spans[].startTime - The start time of the span. Must be a string in ISO 8601 format.
* @returns returns.spans[].endTime - The end time of the span. Must be a string in ISO 8601 format.
* @returns returns.spans[].name - The name of the span.
* @returns returns.spans[].attributes - An optional object. Contains key-value pairs of attributes.
*/
function handler(input) {
const spans = input.events.map((event) => {
return {
// The start and end times of the span.
// You'll likely want to override these based on values from the event.payload.
startTime: new Date().toISOString(),
endTime: new Date().toISOString(),
name: event.eventType,
attributes: event.payload
}
})
return {
config: {
serviceName: "svix.stream",
scope: {
name: "svix.stream",
version: "0.0.1"
},
},
spans
}
}
input.events matches the events sent in create_events.
config describes the service and scope attributes and definitions that all tracing data are grouped under.
spans is an array of OpenTelemetry spans. Each span has the following properties:
startTimeandendTime: These mark the start and end of the span. By default, they are set to the current timestamp, so you'll likely want to derive these from your events directly.kind: One of"SERVER","CLIENT","PRODUCER","CONSUMER", or"INTERNAL"("INTERNAL"is the default). For more details on the meaning behind these values, see OpenTelemetry - Span Kindsname: A string, denoting the name of the span.attributes: key-value pairing of attributes for the span. These can be any values you want associated with your span.traceIdKey: By default, each span is assigned it's own trace ID that is randomly generated by Svix. However, you can specify atraceIdKeyto derive a fixed key for the given span. This allows you to correlate multiple spans to the same trace.spanIdKey: Uniquely identifies aspanwith a fixed key. By default, Svix will use a randomly generated ID if left unspecified.parentSpanIdKey: Attaches the span as a child, to another span with thespanIdKeyset to the same value. This allows you to set child spans.
Example
To better understand how you can use OpenTelemetry Sinks, let's walk through an example use case where you want to send webhook dispatch telemetry to a cloud observability platform like Grafana.
Your service may produce events that look like the following:
curl -X 'POST' \
'https://api.svix.com/api/v1/stream/{stream_id}/events' \
-H 'Authorization: Bearer AUTH_TOKEN' \
-H 'Accept: application/json' \
-H 'Content-Type: application/json' \
-d '{
"events": [
{
"eventType": "message.attempt",
"payload": "{\"appId\": \"app_379\", \"msgId\": \"msg_1234\", \"attemptId\": \"atmpt_9876\", \"startTime\": \"2025-08-19T15:24:53.291Z\", \"endTime\": \"2025-08-19T15:24:56.291Z\" }"
},
{
"eventType": "http.attempt",
"payload": "{\"msgId\": \"msg_1234\", \"attemptId\": \"atmpt_9876\", \"startTime\": \"2025-08-19T15:24:54.291Z\", \"endTime\": \"2025-08-19T15:24:55.291Z\" }"
},
{
"eventType": "message.attempt",
"payload": "{\"appId\": \"app_379\", \"msgId\": \"msg_5678\", \"attemptId\": \"atmpt_1224\", \"startTime\": \"2025-08-19T15:24:51.291Z\", \"endTime\": \"2025-08-19T15:24:54.291Z\" }"
},
{
"eventType": "http.attempt",
"payload": "{\"msgId\": \"msg_5678\", \"attemptId\": \"atmpt_1234\", \"startTime\": \"2025-08-19T15:24:52.291Z\", \"endTime\": \"2025-08-19T15:24:53.291Z\" }"
}
]
}'
Here, the events model webhooks being sent. Note that:
- We have two distinct messages being sent (distinct
msgIds), each with their own attempt. Each attempt has a clear start and end time. - The
http.attempthappens within amessage.attempt. In other words,http.attemptis a child span ofmessage.attempt.
In order to ensure that each message is grouped into its own distinct trace, and that http.attempts are correctly marked as child spans of message.attempts,
we'll use the following transformation code.
function handler(input) {
const spans = input.events.map((event) => {
const payload = event.payload
return {
// start and end times are extracted from the event directly.
startTime: payload.startTime,
endTime: payload.endTime,
// We use the eventType as the name of the span,
// as it makes it easier to identify which events map to
// which spans in Grafana
name: event.eventType,
// We use the msgId as the traceIdKey, to ensure that all spans for the same
// message are correctly grouped into the same trace.
traceIdKey: payload.msgId,
// Because we want to `http.attempt` to be a child span of the `message.attempt`, we
// use the `attemptId` to mark the parent and child spans, respectively.
spanIdKey: event.eventType === "message.attempt" ? payload.attemptId : undefined
parentIdKey: event.eventType === "http.attempt" ? payload.attemptId : undefined,
// Attributes can be anything you want. Here, we extract the important ID's from the event payload.
attributes: {
msgId: payload.msgId,
appId: payload.appId,
attemptId: payload.attemptId
}
}
})
// Note that your `service.name` has been configured to `my.webhook.service`, and each individual event sent to the Stream is treated as its own span.
return {
config: {
serviceName: "my.webhook.service",
scope: {
name: "my.webhook.scope",
version: "2.0"
},
},
spans
}
}
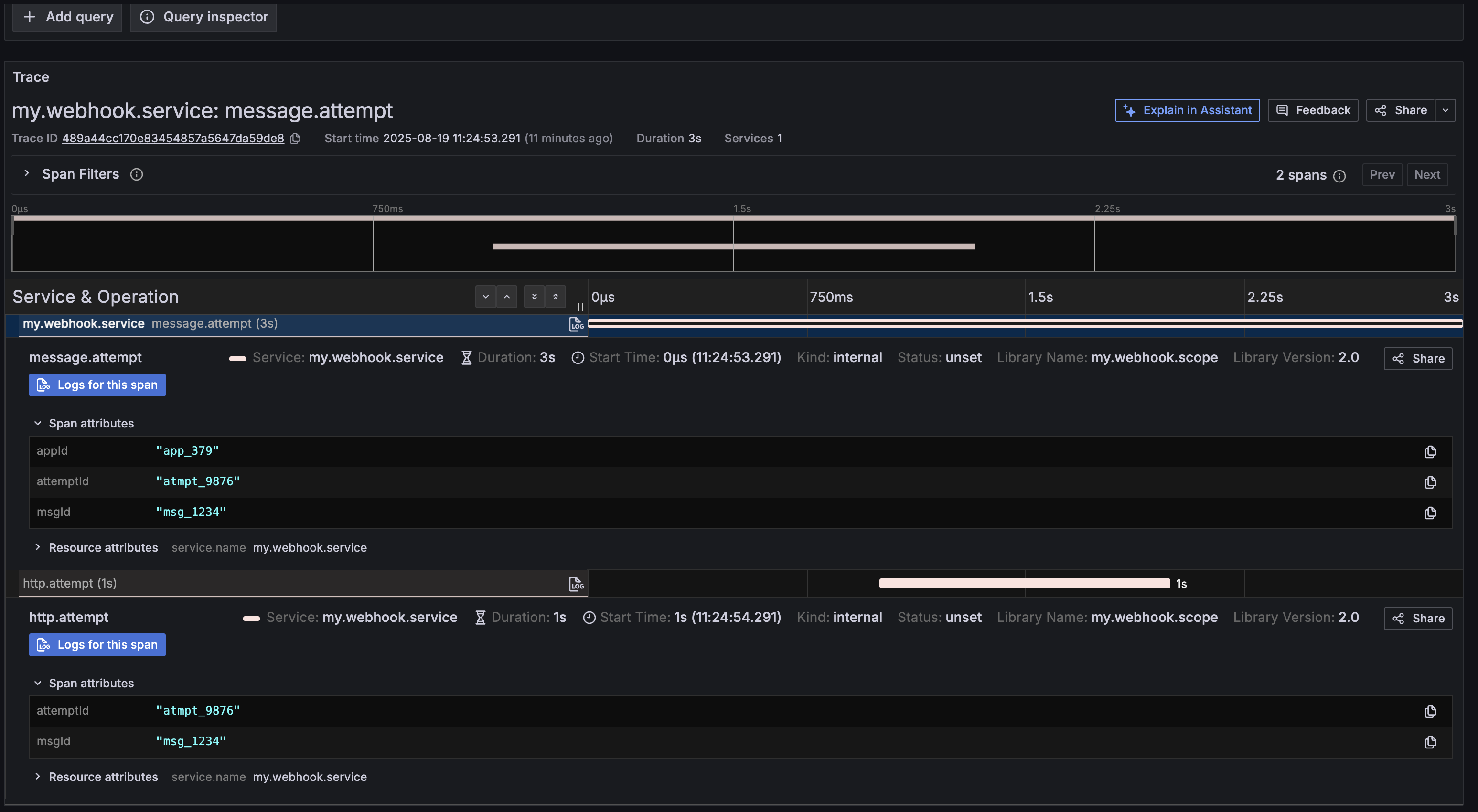
When we send these events to the stream, they'll be dispatched to Grafana. Here, we can see msg_1234 as its own isolated trace, with the message.attempt and http.attempt spans correctly grouped together, with the expected attributes.
